HR Analytics

Transform Workforce Insights into Strategic HR Decisions

Empower Your HR Strategy with Data-Driven Workforce Analytics

Unlock the power of HR data to improve employee performance, optimize workforce planning, and drive organizational growth with actionable insights.

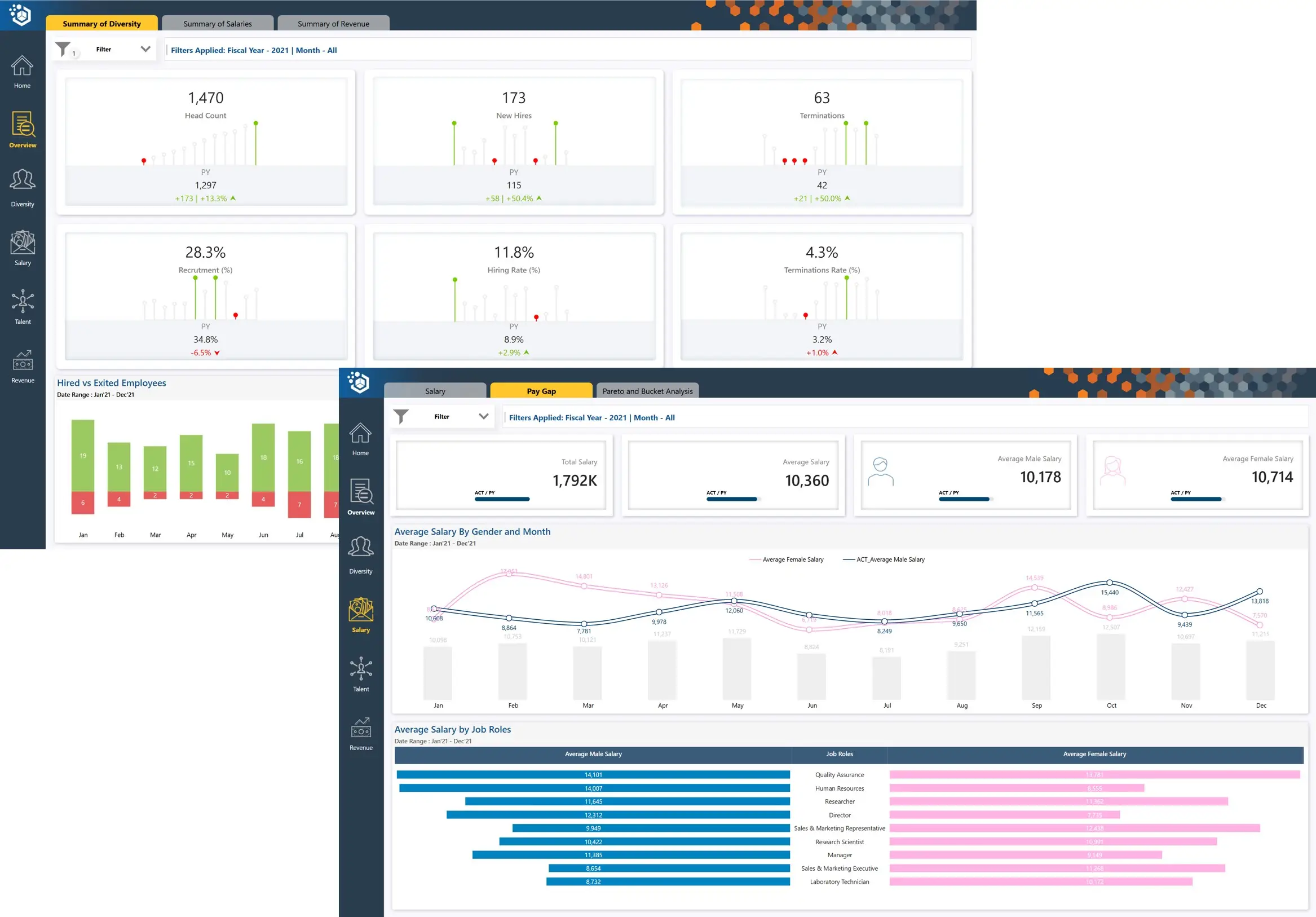
Workforce Performance Monitoring

Track employee performance metrics to identify top talent, address skill gaps, and enhance productivity.

Attrition and Retention Analysis

Analyze attrition trends to identify root causes and implement strategies for employee retention.

Recruitment Effectiveness

Evaluate hiring metrics, including time-to-hire, cost-per-hire, and quality-of-hire, to refine recruitment strategies.

Explore HR Analytics

Discover how HR Analytics helps you make informed workforce decisions, improve employee satisfaction, and align human capital with business objectives.

Enhanced Talent Management

Identify high performers, succession candidates, and skill development needs with detailed workforce analytics.

Improved Retention Strategies

Reduce turnover by understanding attrition patterns and implementing targeted retention programs.

Optimized Recruitment Processes

Streamline hiring efforts by analyzing recruitment data to improve efficiency and candidate quality.

Workforce Planning

Forecast workforce needs based on organizational goals and market trends to align resources with future demands.

Employee Engagement Insights

Monitor engagement levels to create a thriving workplace and improve overall satisfaction.

Strategic HR Decisions

Leverage data to align HR strategies with organizational objectives, driving growth and efficiency.

HR Analytics Sample

Explore real-world applications of HR Analytics. Discover how advanced insights enhance talent management, retention, and workforce planning.

OpenBI
Power BI Sample
HR Analytics

Power BI Implementation Success Story

Customer Feedback

A multinational technology company partners with OpenBI to optimize workforce planning and improve employee engagement.

OpenBI’s HR Analytics Solution has been a game-changer for our HR strategy. Their advanced analytics provide deep insights into employee performance, engagement, and attrition trends, helping us make data-driven decisions. With their tools, we’ve streamlined recruitment processes, identified skill gaps, and implemented targeted retention strategies. The centralized platform offers us a holistic view of our workforce, enabling proactive planning and alignment with business goals. OpenBI’s expertise and tailored solutions have significantly enhanced our HR effectiveness and employee satisfaction, making them a trusted partner in our organizational success.

Head of HR - Australia

OpenBI

How Can We help you?

Click to start chat